Runs
Capture structured results from every test execution.

Overview
A Run captures everything from test execution: the unit being tested, procedure metadata, phases, measurements, logs, and attachments.
Create Runs
Create a procedure in TofuPilot and link it to your test script for automatic run generation.
Go to Procedures, click Create Procedure, and copy the procedure_id (e.g., "FVT1").
Add the procedure_id to your test script to link execution to your procedure.
Define the unit under test with serial_number and part_number.
Required Metadata
All runs require these fields:
- OpenHTF: Add
procedure_idandpart_numberto your Test, then provideserial_numberduring execution. TofuPilot automatically determines test outcome. - Python: Define
procedure_id,unit_under_test, andrun_passed.
| Prop | Type | Default |
|---|---|---|
procedure_id? | str | – |
serial_number? | str | – |
part_number? | str | – |
run_passed? | bool | – |
import openhtf as htf
from tofupilot.openhtf import TofuPilot
def main():
test = htf.Test(
procedure_id="FVT1", # Link to the Procedure created in the app
part_number="PCB01", # Part number (required)
)
with TofuPilot(test):
test.execute(lambda: "SN-0001") # UUT serial number (required)
if __name__ == "__main__":
main()from tofupilot import TofuPilotClient
def main():
client = TofuPilotClient()
client.create_run(
procedure_id="FVT1", # Link to the Procedure created in the app (required)
unit_under_test={
"serial_number": "SN-0001", # Serial number (required)
"part_number": "PCB01" # Part number (required)
},
run_passed=True, # Boolean indicating if the run passed (required)
)
if __name__ == "__main__":
main()Optional Metadata
Include additional metadata for better tracking:
- OpenHTF: Duration is calculated automatically from phase timestamps.
- Python: Set all metadata including duration manually.
| Prop | Type | Default |
|---|---|---|
procedure_version? | str | – |
duration? | timedelta | – |
batch_number? | str | – |
revision? | str | – |
import openhtf as htf
from tofupilot.openhtf import TofuPilot
def main():
test = htf.Test(
procedure_id="FVT1",
part_number="PCB01",
procedure_version="v2.1.0", # Track test procedure version
batch_number="2024-001",
revision="B",
)
with TofuPilot(test):
test.execute(lambda: "SN-0001")
if __name__ == "__main__":
main()from datetime import timedelta
from tofupilot import TofuPilotClient
def main():
client = TofuPilotClient()
client.create_run(
procedure_id="FVT1",
unit_under_test={
"serial_number": "SN-0001",
"part_number": "PCB01",
"batch_number": "2024-001",
"revision": "B",
},
procedure_version="v2.1.0", # Track test procedure version
duration=timedelta(minutes=2, seconds=34), # Manual duration for Python
run_passed=True,
)
if __name__ == "__main__":
main()Phases
Phases organize tests into logical sections for easier debugging and analysis.
- OpenHTF: Define phase functions in your script. TofuPilot captures name, outcome, and timing automatically.
- Python: Create phase dictionaries with timing, outcome, and measurements.
| Prop | Type | Default |
|---|---|---|
name? | str | – |
outcome? | "PASS" | "FAIL" | "ERROR" | "SKIP" | – |
start_time_millis? | number | – |
end_time_millis? | number | – |
measurements? | array | – |
import openhtf as htf
from tofupilot.openhtf import TofuPilot
def phase_one(test): # Phase name is taken from the function name
return htf.PhaseResult.CONTINUE # Pass outcome
def main():
test = htf.Test(
phase_one,
procedure_id="FVT1",
part_number="PCB1"
)
with TofuPilot(test):
# Duration and start time are set automatically
test.execute(lambda: "SN-0001")
if __name__ == "__main__":
main()from datetime import datetime, timedelta
from tofupilot import PhaseOutcome, TofuPilotClient
client = TofuPilotClient()
def phase_one():
start_time_millis = datetime.now().timestamp() * 1000
phase = {
"name": "phase_one",
"outcome": PhaseOutcome.PASS,
"start_time_millis": start_time_millis,
"end_time_millis": start_time_millis + 30 * 1000, # 30 seconds
}
return phase
def main():
phases = [phase_one()]
client.create_run(
procedure_id="FVT1",
unit_under_test={"serial_number": "PCB1A001", "part_number": "PCB01"},
phases=phases,
run_passed=all(phase["outcome"] == PhaseOutcome.PASS for phase in phases),
)
if __name__ == "__main__":
main()Measurements
Measurements capture test data like voltage, temperature, or pass/fail conditions. Support includes simple values and multi-dimensional arrays.
- OpenHTF: Use measurement decorators to define values, ranges, and units. TofuPilot handles collection and validation automatically.
- Python: Build measurement dictionaries with values, units, limits, and outcomes.
| Prop | Type | Default |
|---|---|---|
name? | string | – |
measured_value? | number | string | boolean | dict | – |
outcome? | "PASS" | "FAIL" | "SKIP" | "ERROR" | "UNSET" | – |
units? | string | array | – |
lower_limit? | number | – |
upper_limit? | number | – |
import openhtf as htf
from openhtf.util import units
from tofupilot.openhtf import TofuPilot
# Decorator to set measurement name, unit and limits
@htf.measures(htf.Measurement("voltage").in_range(3.1,
3.5).with_units(units.VOLT))
# Phase returns a Pass status because measurement (3.3) is within defined
# limits [3.1, 3.5]
def phase_voltage_measure(test):
test.measurements.voltage = 3.3
def main():
test = htf.Test(
phase_voltage_measure,
procedure_id="FVT1",
part_number="PCB1")
with TofuPilot(test):
test.execute(lambda: "SN-0001")
if __name__ == "__main__":
main()
from datetime import datetime, timedelta
from tofupilot import MeasurementOutcome, PhaseOutcome, TofuPilotClient
client = TofuPilotClient()
# Phase returns a Pass status because measurement (3.3) is within defined
# limits [3.1, 3.5]
def phase_voltage_measure():
start_time_millis = datetime.now().timestamp() * 1000
phase = {
"name": "voltage_measure_phase",
"outcome": PhaseOutcome.PASS,
"start_time_millis": start_time_millis,
"end_time_millis": start_time_millis
+ 30 * 1000, # Indicating phase took 30 seconds to complete
"measurements": [
{
"name": "voltage",
"units": "V",
"lower_limit": 3.1,
"upper_limit": 3.5,
"measured_value": 3.3,
"outcome": MeasurementOutcome.PASS,
}
],
}
return phase
def main():
phases = [phase_voltage_measure()]
client.create_run(
procedure_id="FVT1", # Create the procedure first in the Application
unit_under_test={"serial_number": "PCB1A001", "part_number": "PCB01"},
phases=phases,
run_passed=all(
phase["outcome"] == PhaseOutcome.PASS for phase in phases),
)
if __name__ == "__main__":
main()
Numerical
Record numeric values like voltage, resistance, or temperature:
import openhtf as htf
from openhtf.util import units
from tofupilot.openhtf import TofuPilot
@htf.measures(
htf.Measurement("temperature") # Declares the measurement name
.in_range(0, 100) # Defines the lower and upper limits
.with_units(units.DEGREE_CELSIUS) # Specifies the unit
)
def phase_temp(test):
# Record numerical measurement - temperature value
test.measurements.temperature = 25.3
return htf.PhaseResult.CONTINUE
def main():
test = htf.Test(
phase_temp,
procedure_id="FVT1",
part_number="PCB1"
)
with TofuPilot(test):
test.execute(lambda: "SN-0001")
if __name__ == "__main__":
main()from datetime import datetime
from tofupilot import MeasurementOutcome, PhaseOutcome, TofuPilotClient
def phase_temperature():
start_time_millis = datetime.now().timestamp() * 1000
return {
"name": "phase_temperature",
"outcome": PhaseOutcome.PASS,
"start_time_millis": start_time_millis,
"end_time_millis": start_time_millis + 1000,
"measurements": [
{
"name": "temperature",
"measured_value": 25.3, # Numerical measurement - temperature value
"units": "C",
"outcome": MeasurementOutcome.PASS,
"lower_limit": 0,
"upper_limit": 100,
}
],
}
def main():
client = TofuPilotClient()
phases = [phase_temperature()]
client.create_run(
procedure_id="FVT1",
unit_under_test={"serial_number": "PCB1A001", "part_number": "PCB01"},
phases=phases,
run_passed=all(phase["outcome"] == PhaseOutcome.PASS for phase in phases),
)
if __name__ == "__main__":
main()String
Record text values like serial numbers, firmware versions, or responses:
import openhtf as htf
from tofupilot.openhtf import TofuPilot
@htf.measures(htf.Measurement("firmware_version").equals("1.2.4"))
def phase_firmware(test):
# Record string measurement - firmware version
test.measurements.firmware_version = "1.2.4"
return htf.PhaseResult.CONTINUE
def main():
test = htf.Test(
phase_firmware,
procedure_id="FVT1",
part_number="PCB1"
)
with TofuPilot(test):
test.execute(lambda: "SN-0001")
if __name__ == "__main__":
main()from datetime import datetime
from tofupilot import MeasurementOutcome, PhaseOutcome, TofuPilotClient
def phase_firmware():
start_time_millis = datetime.now().timestamp() * 1000
return {
"name": "phase_firmware",
"outcome": PhaseOutcome.PASS,
"start_time_millis": start_time_millis,
"end_time_millis": start_time_millis + 1000,
"measurements": [
{
"name": "firmware_version",
"measured_value": "1.2.4", # String measurement - firmware version
"outcome": MeasurementOutcome.PASS,
}
],
}
def main():
client = TofuPilotClient()
phases = [phase_firmware()]
client.create_run(
procedure_id="FVT1",
unit_under_test={"serial_number": "PCB1A001", "part_number": "PCB01"},
phases=phases,
run_passed=all(phase["outcome"] == PhaseOutcome.PASS for phase in phases),
)
if __name__ == "__main__":
main()Boolean
Record true/false values for conditions, flags, or states:
import openhtf as htf
from tofupilot.openhtf import TofuPilot
@htf.measures(htf.Measurement("is_led_switch_on").equals(True))
def phase_led(test):
# Record boolean measurement - LED switch state
test.measurements.is_led_switch_on = True
return htf.PhaseResult.CONTINUE
def main():
test = htf.Test(
phase_led,
procedure_id="FVT1",
part_number="PCB1"
)
with TofuPilot(test):
test.execute(lambda: "SN-0001")
if __name__ == "__main__":
main()from datetime import datetime
from tofupilot import MeasurementOutcome, PhaseOutcome, TofuPilotClient
def phase_led():
start_time_millis = datetime.now().timestamp() * 1000
return {
"name": "phase_led",
"outcome": PhaseOutcome.PASS,
"start_time_millis": start_time_millis,
"end_time_millis": start_time_millis + 1000,
"measurements": [
{
"name": "is_led_switch_on",
"measured_value": True, # Boolean measurement - LED switch state
"outcome": MeasurementOutcome.PASS,
}
],
}
def main():
client = TofuPilotClient()
phases = [phase_led()]
client.create_run(
procedure_id="FVT1",
unit_under_test={"serial_number": "PCB1A001", "part_number": "PCB01"},
phases=phases,
run_passed=all(phase["outcome"] == PhaseOutcome.PASS for phase in phases),
)
if __name__ == "__main__":
main()Multi-dimensional
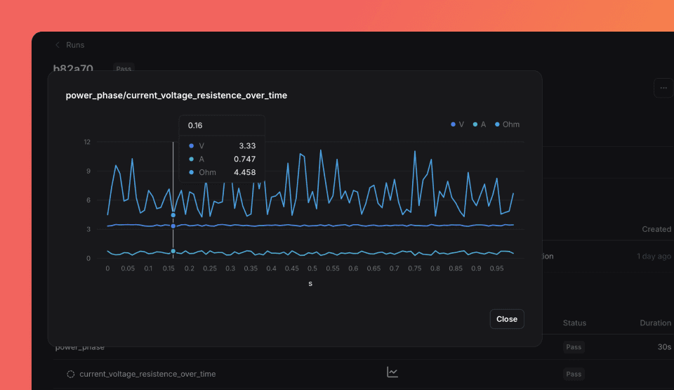
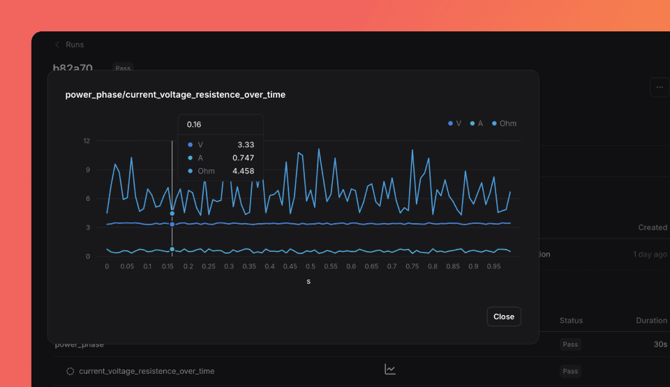
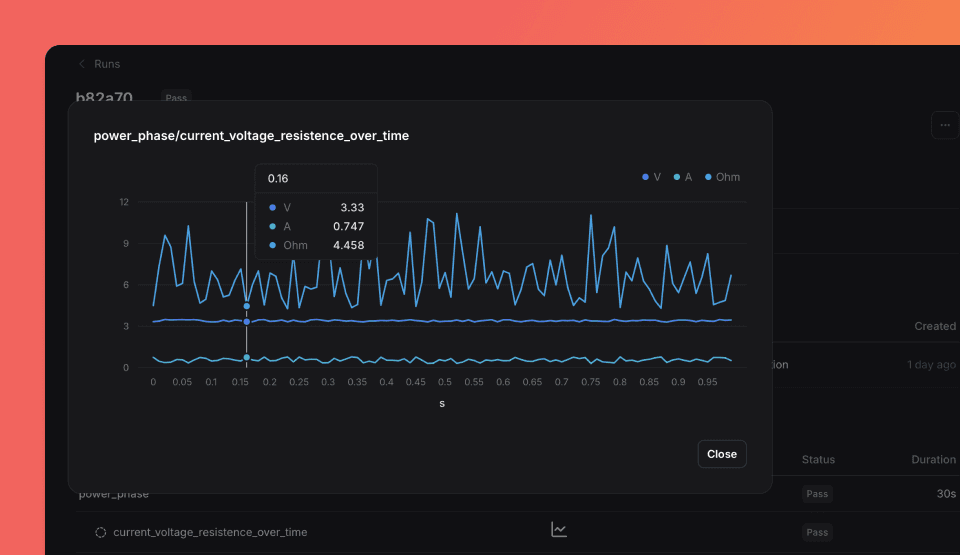
Record time-series data with multiple dimensions:
import random
import openhtf as htf
from openhtf.util import units
from tofupilot.openhtf import TofuPilot
@htf.measures(
htf.Measurement("current_voltage_resistance_over_time")
.with_dimensions(
units.SECOND, units.VOLT, units.AMPERE
) # Input axes: time, voltage, current
.with_units(units.OHM) # Output unit: resistance in ohms
)
def power_phase(test):
# Record multi-dimensional measurement - time series data
for t in range(100):
timestamp = t / 100
voltage = round(random.uniform(3.3, 3.5), 2)
current = round(random.uniform(0.3, 0.8), 3)
resistance = voltage / current
test.measurements.current_voltage_resistance_over_time[
timestamp, voltage, current
] = resistance
return htf.PhaseResult.CONTINUE
def main():
test = htf.Test(
power_phase,
procedure_id="FVT1",
part_number="PCB1"
)
with TofuPilot(test):
test.execute(lambda: "SN-0001")
if __name__ == "__main__":
main()import random
from datetime import datetime
import numpy as np
from tofupilot import MeasurementOutcome, PhaseOutcome, TofuPilotClient
def numpy_way():
"""NumPy approach - all points at once"""
start = datetime.now().timestamp() * 1000
# Generate all dimensions simultaneously for multi-dimensional measurement
timestamps = np.linspace(0, 0.99, 100)
voltages = np.round(np.random.uniform(3.3, 3.5, 100), 2)
currents = np.round(np.random.uniform(0.3, 0.8, 100), 3)
# Multi-dimensional measurement - time series with voltage, current, and calculated resistance
measurements = [
tuple(x)
for x in np.column_stack((timestamps, voltages, currents, voltages / currents))
]
return {
"name": "vector_approach",
"outcome": PhaseOutcome.PASS,
"start_time_millis": start,
"end_time_millis": start + 30000,
"measurements": [
{
"name": "current_voltage_resistance_over_time",
"units": ["s", "V", "A", "Ohm"], # Units for each dimension
"measured_value": measurements, # Multi-dimensional data array
"outcome": MeasurementOutcome.PASS,
}
],
}
def main():
client = TofuPilotClient()
phases = [numpy_way()]
client.create_run(
procedure_id="FVT1",
unit_under_test={"serial_number": "PCB1A001", "part_number": "PCB01"},
phases=phases,
run_passed=all(phase["outcome"] == PhaseOutcome.PASS for phase in phases),
)
if __name__ == "__main__":
main()Click the Chart icon in Run > Phases to visualize multi-dimensional data.

Multiple Measurements
Record multiple measurements within one phase:
import random
import openhtf as htf
from openhtf.util import units
from tofupilot.openhtf import TofuPilot
@htf.measures(
htf.Measurement("is_connected").equals(True), # Boolean measure
htf.Measurement("firmware_version").equals("1.2.7"), # String measure
htf.Measurement("input_voltage").in_range(3.2, 3.4).with_units(units.VOLT),
htf.Measurement("input_current").in_range(
maximum=1.5).with_units(units.AMPERE),
)
def phase_multi_measurements(test):
test.measurements.is_connected = True
test.measurements.firmware_version = "1.2.7"
test.measurements.input_voltage = round(random.uniform(3.29, 3.42), 2)
test.measurements.input_current = round(random.uniform(1.0, 1.55), 3)
def main():
test = htf.Test(
phase_multi_measurements,
procedure_id="FVT1",
part_number="PCB01",
)
with TofuPilot(test):
test.execute(lambda: "PCB1A004")
if __name__ == "__main__":
main()import random
from datetime import datetime
from tofupilot import MeasurementOutcome, PhaseOutcome, TofuPilotClient
client = TofuPilotClient()
def phase_multi_measurements():
start_time_millis = datetime.now().timestamp() * 1000
is_connected = True
firmware_version = "1.2.7"
input_voltage = round(random.uniform(3.29, 3.42), 2)
input_current = round(random.uniform(1.0, 1.55), 3)
phase = [
{
"name": "phase_multi_measurements",
"outcome": PhaseOutcome.PASS,
"start_time_millis": start_time_millis,
"end_time_millis": start_time_millis + 5000,
"measurements": [
{
"name": "is_connected",
"measured_value": is_connected,
"outcome": MeasurementOutcome.PASS,
},
{
"name": "firmware_version",
"measured_value": firmware_version,
"outcome": MeasurementOutcome.PASS,
},
{
"name": "input_voltage",
"units": "V",
"lower_limit": 3.2,
"upper_limit": 3.4,
"measured_value": input_voltage,
"outcome": (
MeasurementOutcome.PASS
if 3.2 <= input_voltage <= 3.4
else MeasurementOutcome.FAIL
),
},
{
"name": "input_current",
"units": "A",
"upper_limit": 1.5,
"measured_value": input_current,
"outcome": (
MeasurementOutcome.PASS
if input_current <= 1.5
else MeasurementOutcome.FAIL
),
},
],
}
]
return phase
def main():
phases = phase_multi_measurements()
client.create_run(
procedure_id="FVT1",
unit_under_test={
"serial_number": "PCB1A004",
"part_number": "PCB01",
},
phases=phases,
run_passed=all(p["outcome"] == PhaseOutcome.PASS for p in phases),
)
if __name__ == "__main__":
main()View detailed results on the run page after test completion.

Attachments
Attach files like screenshots, CSV data, or diagnostic images alongside test results.
- OpenHTF: Use
attachorattach_from_filefunctions to include files. - Python: Pass file paths in the
attachmentsparameter.
import openhtf as htf
from tofupilot.openhtf import TofuPilot
def phase_file_attachment(test):
test.attach_from_file("data/temperature-map.png") # Replace with your file path
return htf.PhaseResult.CONTINUE
def main():
test = htf.Test(
phase_file_attachment,
procedure_id="FVT1", # Create the procedure first in the Application
part_number="PCB01",
)
with TofuPilot(test):
test.execute(lambda: "SN-0001")
if __name__ == "__main__":
main()from tofupilot import TofuPilotClient
def phase_file_attachment():
file_paths = ["data/temperature-map.png"] # Replace with your file paths
return file_paths
def main():
client = TofuPilotClient()
attachments = phase_file_attachment()
client.create_run(
procedure_id="FVT1", # Create the procedure first in the Application
unit_under_test={"serial_number": "SN-0001", "part_number": "PCB01"},
run_passed=True,
attachments=attachments,
)
if __name__ == "__main__":
main()By default, the JSON report generated by OpenHTF is included as an attachment.
Logs
Logs help debug test execution and unusual behavior.
- OpenHTF: Use the OpenHTF logger from any phase. TofuPilot captures all log levels and makes them searchable.
- Python: Create your own logging handler to capture messages.
import openhtf as htf
from tofupilot.openhtf import TofuPilot
@htf.measures(htf.Measurement("boolean_measure").equals(True))
def phase_with_info_logger(test):
test.measurements.boolean_measure = True
# You can log info, warning, error, and critical. By default, debug.
test.logger.info("Logging an information")
def main():
test = htf.Test(
phase_with_info_logger,
procedure_id="FVT1",
part_number="PCB01",
)
with TofuPilot(test):
test.execute(lambda: "SN-0001")
if __name__ == "__main__":
main()import logging
import sys
from datetime import datetime
from tofupilot import TofuPilotClient
class TofuPilotLogHandler(logging.Handler):
"""Handler that captures logs in a format compatible with TofuPilot API."""
def __init__(self):
super().__init__()
self.logs = []
def emit(self, record):
# Format log with ISO-8601 timestamp (UTC, ms) for TofuPilot API
log_entry = {
"level": record.levelname,
"timestamp": datetime.utcfromtimestamp(record.created).isoformat(
timespec="milliseconds"
) + "Z",
"message": record.getMessage(),
"source_file": record.filename,
"line_number": record.lineno,
}
self.logs.append(log_entry)
# Initialize the TofuPilot client to report test results
client = TofuPilotClient()
# Set up local logger with custom name and prevent propagation to parent loggers
local_logger = logging.getLogger("test_logger")
local_logger.setLevel(logging.DEBUG)
local_logger.propagate = False
# Add handlers: one for TofuPilot API capture and one for console output
capture_handler = TofuPilotLogHandler()
local_logger.addHandler(capture_handler)
local_logger.addHandler(logging.StreamHandler(sys.stdout))
# Log examples at different severity levels
local_logger.debug("Debug message: Detailed information for troubleshooting")
local_logger.info("Info message: Normal operation information")
local_logger.warning("Warning: Something unexpected but not critical")
local_logger.error("Error: A significant problem that needs attention")
local_logger.critical("Critical: System unstable, immediate action required")
# Create a run and send captured logs to TofuPilot
try:
client.create_run(
procedure_id="FVT1",
unit_under_test={"serial_number": "SN-0001", "part_number": "PCB01"},
run_passed=True,
logs=capture_handler.logs,
)
finally:
local_logger.removeHandler(capture_handler)Get Runs
Retrieve runs programmatically for analysis or integration. Most commonly by serial number.
from tofupilot import TofuPilotClient
from pathlib import Path
import json
def main():
client = TofuPilotClient()
serial_number = "SN-0001"
# Create a run
client.create_run(
procedure_id="FVT1",
unit_under_test={"serial_number": serial_number, "part_number": "PCB01"},
run_passed=True,
)
# Get the run(s) for this serial number "SN-0001"
res = client.get_runs(serial_number=serial_number)
# Save the response data to a JSON file
output_file = Path(__file__).parent / f"run_data_{serial_number}.json"
with open(output_file, "w") as f:
json.dump(res, f, indent=2)
print(f"Run data saved to: {output_file}")
if __name__ == "__main__":
main()Get Attachments
The get_runs() function also retrieves attachments as downloadable URLs. This enables programmatic access to files uploaded during test execution.
from tofupilot import TofuPilotClient
import requests
from pathlib import Path
def main():
# Initialize client and create a test run with attachment
client = TofuPilotClient()
serial_number = "SN-0001"
client.create_run(
procedure_id="FVT1",
unit_under_test={"serial_number": serial_number, "part_number": "PCB01"},
run_passed=True,
attachments=["data/temperature-map.png"], # Update with your file path
)
# Then fetch the created run using the serial number
res = client.get_runs(serial_number=serial_number)
# Download and save each attachment next to the script
attachments = res["data"][0]["attachments"]
for attachment in attachments:
response = requests.get(attachment["url"])
response.raise_for_status()
file_path = Path(__file__).parent / attachment["name"]
with open(file_path, "wb+") as f:
f.write(response.content)
if __name__ == "__main__":
main()Upload Runs offline
Run tests offline and upload results when connectivity is available.
- OpenHTF: Save results as JSON files, then use
create_run_from_openhtf_report()to upload. See OpenHTF output callbacks documentation. - Python: Use
create_run()withstarted_atto preserve test time. Without it, upload time is used.
from openhtf import PhaseResult, Test
from openhtf.output.callbacks import json_factory
from tofupilot import TofuPilotClient
def power_on_test(test):
return PhaseResult.CONTINUE
# Run test and save results to JSON
def execute_test(file_path):
test = Test(
power_on_test,
part_number="PCB01",
procedure_id="FVT1"
)
# Save results as JSON
test.add_output_callbacks(json_factory.OutputToJSON(file_path, indent=2))
test.execute(lambda: "SN-0001")
def main():
client = TofuPilotClient()
# Test results file path
file_path = "./test_result.json"
execute_test(file_path)
# Upload results to TofuPilot
client.create_run_from_openhtf_report(file_path)
if __name__ == "__main__":
main()from datetime import datetime, timedelta
from tofupilot import TofuPilotClient
def main():
client = TofuPilotClient()
client.create_run(
procedure_id="FVT1", # Create the procedure first in the Application
started_at=datetime.now() - timedelta(days=1), # Run performed the day before
unit_under_test={
"serial_number": "SN-0001",
"part_number": "PCB01",
},
run_passed=True,
)
if __name__ == "__main__":
main()How is this guide?